
跨境电商Listing管理的那些事
作为跨境电商亚马逊运营,我们知道Listing的质量对销量有着最直接的影响,一条高质量的Listing不仅能提高商品点击率和转化率,更能给我们带来直接的销售额和盈利。但在管理着多条Listing的情况下,调整维护可不是件轻松的事。
跨境电商公司几套账号运营,每次修改图片都提心吊胆,生怕搞错账号,引起关联...
一到旺季老板就让我们调价,我得先用表格算好利润再去后台一个个调,真的好麻烦...
有条Listing正在跑活动,不知道谁调了我的价格,活动直接取消了,又没有操作记录,找不到责任人...
FBA库存快断了,下批货还有一两天才到,得先转FBM稳一稳,不然损失一个亿啊...
在管理Listing时,你是否也遇到上述的问题?
别担心,亚马逊ERP管理软件积加ERP【商品管理】功能帮你解决。
跨境ERP软件积加【商品管理】功能亮点有哪些?
跨境电商系统积加ERP的【商品管理】功能可以让运营人员脱离亚马逊后台管理Listing,并记录操作内容和操作者,同时支持批量操作,让店铺更安全、运营更轻松。
它的5大功能亮点:

跨境ERP软件积加【商品管理】使用指南
1、脱离后台优化Listing
「销售-商品管理」可直接根据商品运营情况编辑Listing,包括标题、五点、商品描述、关键词、商品图片等信息,不需要在多个店铺之间反复跳转操作,规避店铺关联风险。

2、批量优化,高效管理
「商品管理」支持批量调价,运营人员可依据统一定价、金额定价、百分比定价等标准,对同类商品价格或变体子ASIN价格进行批量调整。同时还支持批量上传或调整商品图片、分配销售负责人、修改开售日期等信息,能大幅减少重复的工作量。

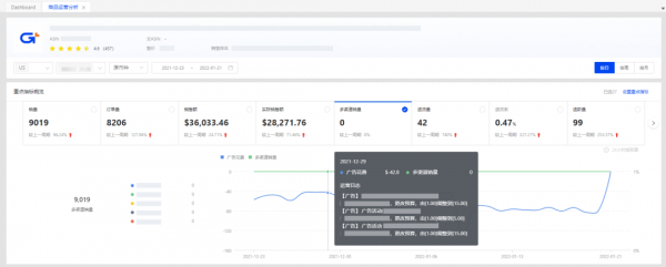
3、商品销售运营分析
「销售分析」趋势图可结合运营日志,查看商品在所选时间段的所有销售数据表现,包括销售、流量、利润数据,协助运营快速定位问题。

同时,可根据商品销售表现,设置商品运营级别和商品运营状态,如「主推款-新品期」「已停产-清货期」等,卖家可以快速筛选,分类分析。

4、试算利润
「试算利润」功能可自动代入商品采购成本、头程费用及FBA佣金、配送费用等,帮助运营快速进行利润试算。PS:还可以在「其他费用」栏中根据公司情况扣减其他固定成本哦~

5、快捷转换配送渠道
在「编辑商品-功能设置」中打开「是否自动转换配送渠道」按钮,设定好卖家自配送的备货时间、库存、售价等信息,当商品的FBA库存不足时,将自动转换为卖家自配送发货,让商品保持在可售状态,避免因断货影响商品排名和权重。PS:开启后请在规定时间内及时处理订单并发货,避免影响店铺绩效哦

跨境ERP软件积加ERP「商品管理」功能帮助卖家脱离亚马逊后台快速优化Listing,减少重复操作步骤,让卖家快速、高效、安全运营店铺。
转自:国脉电子政务网
【版权及免责声明】凡本网所属版权作品,转载时须获得授权并注明来源“中国产业经济信息网”,违者本网将保留追究其相关法律责任的权力。凡转载文章及企业宣传资讯,仅代表作者个人观点,不代表本网观点和立场。版权事宜请联系:010-65363056。
延伸阅读